

Energy Bear
Smart analytics
We turn Data into value.
With us Human Experts are in control.
We Collect, Validate, Analyze, and Process energy related Data at various levels.
We present Data in a form suitable for everyone and for each specific user.
We provide a Predictive Tool in a simple graph for decision making.

Energy Bear
Eco-Dashboards
We Care.
Every MW Matters
We solve the problem of too many tools by building Green Intelligent Dashboards to save screen space and energy.
Every Pixel Matters
Our dashboards are optimized to fit into One Screen instead of many.
Every Click Matters
Energy Bear Eco-Dashboards are decisive and automated, simple and explanatory, saving time and improving decisions, putting our users ahead of everyone else.

Energy Bear
Transparency Platform (SaaS)
We offer all data under one umbrella.
In our transparency platform all European Energy related Data is in one place.
Real-time monitoring and control at the lowest level of granularity, by energy source and by country.
We complete, present and report.
We provide insight in energy production statistics.

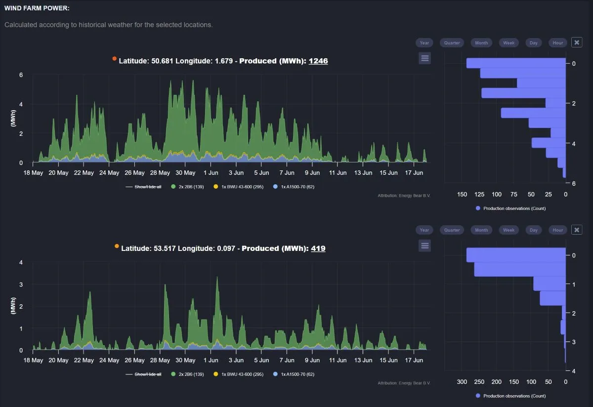
Energy Bear Renewable Development Platform & Simulation Tool
We Deliver.
Renewable energy production statistics and profitability of each renewable investment.
Simulate renewable assets around the world at the finest granularity, including hypothetical wind farms at any location and composed of any combination of turbines (1900+) at a micro-level of wind energy production.
Users can insert their assets data, building digital twin and getting historical and real-time data.
Historical simulation of power and revenue with comprehensive reports on locations.

PhD in biophysics
12+ years of research
14+ years of energy (Eneco, Vattenfall, Neas, Centrica, Northool) & automated trading & digital energy asset management; 3+ years of energy consultancy (Uniper, Marksdraft/Volue)

MSc. Computer Science
10+ years of software development
5+ years quantitative developer & automated trading

PhD, 7+ years of research, experience with analytics, 7+ years of energy market, algo trading, machine learning

20+ years of experience in pricing, models, validation, banking & energy

25+ years of software development, incl. 6 years in Deltix& 5+ years of IT consultancy

20+ years of experience in operations, strategy, governance, commercial business and financial markets